★ 基本特征
多年来弹簧储能式真空断路器以其绝缘水平好、动作稳定的优点,在中压配电网得到广泛的应用。但由于采用弹簧储能机构所带来的分合闸时间长,在配网系统发生短路,引发电压暂降和短时中断时,系统中的重要敏感负荷将会发生停电事故,给企业带来巨大的经济损失!针对此问题,凭借多年高速开关研究的丰富经验,350vip浦京电气汇同德国布雷克电气技术公司研制出了12kVHTB型涡流斥力户内高速真空断路器,它系列齐全,分合闸速度快,性能稳定,可广泛应用于能源与基础设施、工业、商业及民用建筑领域的中压配电网络保护及控制中,能够满足对电压暂降治理快速执行的要求。
★ 设计与结构
● 操作机构
· 采用技术先进的涡流斥力操动机构,良好稳定运行经验为操动机构的可靠性提供了有力保证
· 断路器分闸时间小于5ms,合闸时间小于12ms
· 一体化操动机构,零部件少、稳定性高、同期小、免维护、故障率低·采用高精度快充开关电源短时充电,消耗能量极低
· 采用独特的抗干扰专利技术,不仅防止共模干扰,也能解决常模干扰,防止断路器在强磁场干扰下误动

● 作用原理
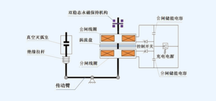
产品结构:
涡流推斥力高速真空断路器由真空灭弧室、绝缘缓冲器、涡流推斥力机构、永磁保持机构、高精度快速充电开关电源、光电位置传感器、框架底座等组成。
合闸操作:
当执行正常合闸操作时,快充开关电源模块接收到合闸命令脉冲,立即使可控硅触发导通,合闸电容器组经可控硅对合闸线圈放电,将电场能量转化为线圈的交变磁场能量,该磁通穿过涡流盘,在涡流盘中产生涡流,并同时产生一个去磁磁通,由于线圈和涡流盘两个磁场能量反向,产生一个较大的推斥力,推动涡流盘带动中轴连杆和吸板向上运动,当推斥力大于分闸保持磁铁的吸力时,中轴杆带动吸板向上运动到使灭弧室的动触头与静触头接触,并在绝缘缓冲器作用下降低反弹和弹跳,并最终被合闸保持磁铁吸住,而最终保持在合闸位置,完成装置合闸动作。
分闸操作:
当执行正常分闸操作时,快充开关电源模块接收到分闸命令脉冲,立即使可控硅触发导通,分闸电容器组经可控硅对分闸线圈放电,将电场能量转化为线圈的交变磁场能量,该磁通穿过涡流盘,在涡流盘中产生涡流,并同时产生一个去磁磁通,而产生一个较大的推斥力,推动涡流盘带动中轴连杆和吸板向下运动,当推斥力大于合闸保持磁铁的吸力时,中轴杆带动吸板向下运动到使灭弧室的动触头与静触头分离,并在缓冲器作用下加速向下运动,并最终被分闸保持磁铁吸住,而保持在分闸位置完成装置分闸动作。
防误连锁:
1)断路器合闸操作完成后,智能储能控制器闭锁合闸功能,在断路器未分闸时将不能再次合闸;
2)在断路器合闸操作后由于某种原因分闸,如果合闸指令一直保持,断路器智能储能控制器内部防跳将切断合闸回路,防止多次重合闸(可选);
3)手车式断路器在未到试验位置或工作位置时,底盘车反馈位置信号给智能储能控制器切断合闸回路,防止断路器处于合闸状态进入负荷区;
4)手车式断路器在工作位置或试验位置合闸后,由操作机构压板下压手车推进机构锁板,手车将无法移动,防止在合闸状态推进或拉出负荷区;
5)检测电容器电压和合分闸位置等断路器运行状态,当电容器电压、断路器合分闸位置等状态中的任一条件不对应时,智能储能控制器闭锁合、分闸信号,禁止断路器操作;
6)如果选用电气合闸闭锁,在未使闭锁装置解锁情况下阻止合闸操作;
注:合闸闭锁工作电压范围为0.65-1.1倍额定电压。

● 真空灭弧室
· 加强型杯状纵磁灭弧技术,动静触头表面电弧分布均匀、弧柱电压低、电寿命高
· 波纹管结构布局合理,分合闸采用双向缓冲技术,波纹管受力小、灭弧室机械寿命高
· 采用单节瓷壳、双层叠结构设计,产品强度高、性能稳定
· 全自动化的生产设备、高洁净度的装配环境、先进的质量控制和检验设备、高度一致性的质量水平

● 固封极柱
· 采用先进的APG自动压力凝胶工艺,真空灭弧室以及主导电回路、安装元件等采用进口环氧树脂一体浇注成型,解决了环境耐受问题
· 特殊的固封工艺及独特的结构设计,采用电气性能优异的阻燃材质,局放值低
· APG技术消除了大型浇注件的表面缺陷和内应力,提高了材质的致密性、机电性和稳定性
· 采用特殊的包缓冲层工艺,保证缓冲层与真空灭弧室、环氧树脂之间可靠的界面特性和固封极柱产品长期带电运行的可靠性,真空灭弧室表面不受外部机械力和外部环境的影响(如灰尘、潮湿、污秽、高海拔、小动物等),进一步改善了电场的分布效果

● 应用领域
· 用于新增工程的开关柜配置
· 用于现场老式开关的改造
· 用于短路容量增加,需要增加开断容量的场合,节省投资费用
· 用于提高母线电压,防止电压暂降的场所
· 用于与快切控制器配合,满足快速切换的场所
· 用于与人工造零技术配合,实现直流断路器功能
● 环境保护
350vip浦京电气将环保目标定位于从断路器设计到其寿命终了都积极参与环境保护,遵照客户和最终用户的环保要求,促进追求人类可持续发展的环保。
★ 试验及质量控制
● 型式试验
· 绝缘试验
· 主回路电阻测量
· 温升试验
· 短时耐受和峰值耐受电流试验
· 辅助和控制回路的附加试验
· 短路电流关合和开断试验
· 电寿命试验
· 机械操作试验

● 出厂试验
· 设计和外观检查
· 主回路绝缘试验
· 辅助和控制回路绝缘试验
· 主回路电阻测量
· 机械特性试验
· 机械操作试验
· 配柜试验
● 体系保证
在生产过程中,每一台断路器均采用先进的加工工艺,经受严格的常规系统试验,以检查其品质和一致性,符合ISO9001:2015质量保证体系的要求,每台断路器均由质量控制部门在出厂证书的试验报告上签字,以保证产品的可追溯性和产品的质量。
★ 使用环境
正常使用条件:
· 正常运行条件:户内型设备
· 环境空气温度:-25℃~+40℃(在24小时内测得的平均值不大于:+35℃)
· 相对湿度
· 日平均值:≤95%
· 月平均值:≤90%
· 海拔高度:不超过1000 米
特殊使用条件:
· 对于特殊使用条件,需由用户和制造厂协商
· 海拔高度超过2500m
· 高污染的外界环境
★ 型号说明
● 产品全系列图
HTB涡流斥力高速真空断路器产品系列齐全,可分为标准式断路器和高海拔断路器,产品采用固封式极柱,具有极强的环境适应性。

● 产品型号说明
HTB04-12
| 产品系列 | 额定工作电流 | 额定短路开断电流 | 断路器类型 |
| HTB04 - 12 | 630A | 25kA | 01 (单机构固定式) |
| HTB04 - 12 | 1250A | 31.5kA | 02 (单机构手车式) |
| HTB04 - 12 | 1600A | 40kA | |
| HTB04 - 12 | 2000A | ||
| HTB04 - 12 | 2500A | ||
| HTB04 - 12 | 3150A |
注:
1、断路器的二次控制回路所用的电压等级会影响分合闸线圈,请订货时在订货清单上选出。
2、断路器的标准配置为:1个合闸线圈YF,1个分闸线圈Y01,1个永磁保持机构,1个开关电源,1个 计数器,10个断路器辅助接点QF。如有特殊要求,请在订货清单中说明。
◆ 产品结构
